Перейти к основному содержимому
Перейти к основному содержимому

Мониторинг метрик JVM в ClickStack

Кратко

Мониторьте JVM‑приложения в ClickStack с помощью Java‑агента OpenTelemetry. Доступны демо‑набор данных и готовая панель мониторинга.

Интеграция с существующим JVM‑приложением

В этом разделе описывается, как настроить ваше существующее JVM‑приложение для отправки метрик в ClickStack с помощью Java‑агента OpenTelemetry.

Если вы хотите протестировать интеграцию до настройки промышленных/продуктивных систем, вы можете воспользоваться нашим демонстрационным датасетом из раздела демонстрационного датасета.

Предварительные требования
  • Запущенный экземпляр ClickStack
  • Уже развернутое Java‑приложение (Java 8+)
  • Доступ к изменению аргументов запуска JVM

Получение ключа API ClickStack

Агент OpenTelemetry для Java отправляет данные в OTLP-эндпоинт ClickStack, который требует аутентификации.

  1. Откройте HyperDX по вашему адресу ClickStack (например, http://localhost:8080)
  2. Создайте учётную запись или при необходимости войдите в систему
  3. Перейдите в Team Settings → API Keys
  4. Скопируйте ваш ключ API для приёма данных
Ключ API ClickStack

Загрузка агента OpenTelemetry для Java

Загрузите JAR-файл агента OpenTelemetry для Java:

curl -L -O https://github.com/open-telemetry/opentelemetry-java-instrumentation/releases/download/v2.22.0/opentelemetry-javaagent.jar

Этот файл будет загружен в ваш текущий каталог. Вы можете разместить его там, где это имеет смысл для вашего развёртывания (например, в /opt/opentelemetry/ или рядом с JAR-файлом приложения).

Настройка аргументов запуска JVM

Добавьте Java-агент к команде запуска JVM. Агент автоматически собирает метрики JVM и отправляет их в ClickStack.

Вариант 1: Флаги командной строки
java -javaagent:opentelemetry-javaagent.jar \
  -Dotel.service.name=my-java-app \
  -Dotel.exporter.otlp.endpoint=http://localhost:4318 \
  -Dotel.exporter.otlp.protocol=http/protobuf \
  -Dotel.exporter.otlp.headers="authorization=YOUR_API_KEY" \
  -Dotel.metrics.exporter=otlp \
  -Dotel.logs.exporter=none \
  -Dotel.traces.exporter=none \
  -jar my-application.jar

Замените следующее:

  • opentelemetry-javaagent.jar → Полный путь к JAR-файлу агента (например, /opt/opentelemetry/opentelemetry-javaagent.jar)
  • my-java-app → Понятное имя вашего сервиса (например, payment-service, user-api)
  • YOUR_API_KEY → Ваш ключ API ClickStack, полученный выше
  • my-application.jar → Имя JAR-файла вашего приложения
  • http://localhost:4318 → Ваш эндпоинт ClickStack (используйте localhost:4318, если ClickStack запущен на той же машине, в противном случае используйте http://your-clickstack-host:4318)
Вариант 2: Переменные окружения

В качестве альтернативы используйте переменные окружения:

export JAVA_TOOL_OPTIONS="-javaagent:opentelemetry-javaagent.jar"
export OTEL_SERVICE_NAME="my-java-app"
export OTEL_EXPORTER_OTLP_ENDPOINT="http://localhost:4318"
export OTEL_EXPORTER_OTLP_PROTOCOL="http/protobuf"
export OTEL_EXPORTER_OTLP_HEADERS="authorization=YOUR_API_KEY"
export OTEL_METRICS_EXPORTER="otlp"
export OTEL_LOGS_EXPORTER="none"
export OTEL_TRACES_EXPORTER="none"

java -jar my-application.jar

Замените следующее:

  • opentelemetry-javaagent.jar → Полный путь к JAR-файлу агента
  • my-java-app → Имя вашего сервиса
  • YOUR_API_KEY → Ваш ключ API ClickStack
  • http://localhost:4318 → Ваш эндпоинт ClickStack
  • my-application.jar → Имя JAR-файла вашего приложения
Совет

Агент OpenTelemetry для Java автоматически собирает следующие метрики JVM:

  • Память: jvm.memory.used, jvm.memory.limit, jvm.memory.committed, jvm.memory.used_after_last_gc
  • Сборка мусора: jvm.gc.duration
  • Потоки: jvm.thread.count
  • Классы: jvm.class.count, jvm.class.loaded, jvm.class.unloaded
  • CPU: jvm.cpu.time, jvm.cpu.count

Проверка метрик в HyperDX

После запуска приложения с агентом убедитесь, что метрики поступают в ClickStack:

  1. Откройте HyperDX по адресу http://localhost:8080 (или по вашему адресу ClickStack)
  2. Перейдите в Chart Explorer
  3. Найдите метрики, начинающиеся с jvm. (например, jvm.memory.used, jvm.gc.duration, jvm.thread.count)

Демонстрационный набор данных

Для пользователей, которые хотят протестировать интеграцию метрик JVM, прежде чем инструментировать свои приложения, мы предоставляем демонстрационный набор данных с заранее сгенерированными метриками, отражающими реалистичное поведение JVM для микросервиса среднего размера со стабильным умеренным трафиком.

Загрузка демонстрационного набора данных

# Скачать метрики типа gauge (память, потоки, CPU, классы)
curl -O https://datasets-documentation.s3.eu-west-3.amazonaws.com/clickstack-integrations/jvm/jvm-metrics-gauge.jsonl

# Скачать метрики типа sum (события GC)
curl -O https://datasets-documentation.s3.eu-west-3.amazonaws.com/clickstack-integrations/jvm/jvm-metrics-sum.jsonl

Набор данных включает 24 часа метрик JVM, показывающих:

  • Рост кучи памяти с периодическими событиями сборки мусора
  • Изменения количества потоков
  • Реалистичные паузы GC
  • Активность загрузки классов
  • Характер нагрузки на CPU

Запуск ClickStack

Если у вас ещё не запущен ClickStack:

docker run -d --name clickstack \
  -p 8080:8080 -p 4317:4317 -p 4318:4318 \
  clickhouse/clickstack-all-in-one:latest

Подождите некоторое время, чтобы ClickStack полностью запустился.

Импорт демонстрационного набора данных

# Импорт метрик типа gauge (память, потоки, CPU, классы)
docker exec -i clickstack clickhouse-client --query="
  INSERT INTO default.otel_metrics_gauge FORMAT JSONEachRow
" < jvm-metrics-gauge.jsonl

# Импорт метрик типа sum (события GC)
docker exec -i clickstack clickhouse-client --query="
  INSERT INTO default.otel_metrics_sum FORMAT JSONEachRow
" < jvm-metrics-sum.jsonl

Это импортирует метрики напрямую в таблицы метрик ClickStack.

Проверка демонстрационных данных

После импорта:

  1. Откройте HyperDX по адресу http://localhost:8080 и выполните вход (создайте учётную запись, если нужно)
  2. Перейдите в представление Search и установите источник — Metrics
  3. Установите диапазон времени на 2025-12-06 14:00:00 - 2025-12-09 14:00:00
  4. Выполните поиск по jvm.memory.used или jvm.gc.duration

Вы должны увидеть метрики для демонстрационного сервиса.

Отображение часового пояса

HyperDX отображает временные метки в локальном часовом поясе вашего браузера. Демонстрационные данные охватывают период 2025-12-07 14:00:00 - 2025-12-08 14:00:00 (UTC). Установите диапазон времени на 2025-12-06 14:00:00 - 2025-12-09 14:00:00, чтобы гарантированно увидеть демонстрационные метрики независимо от вашего местоположения. После того как вы увидите метрики, вы можете сузить диапазон до 24 часов для более наглядной визуализации.

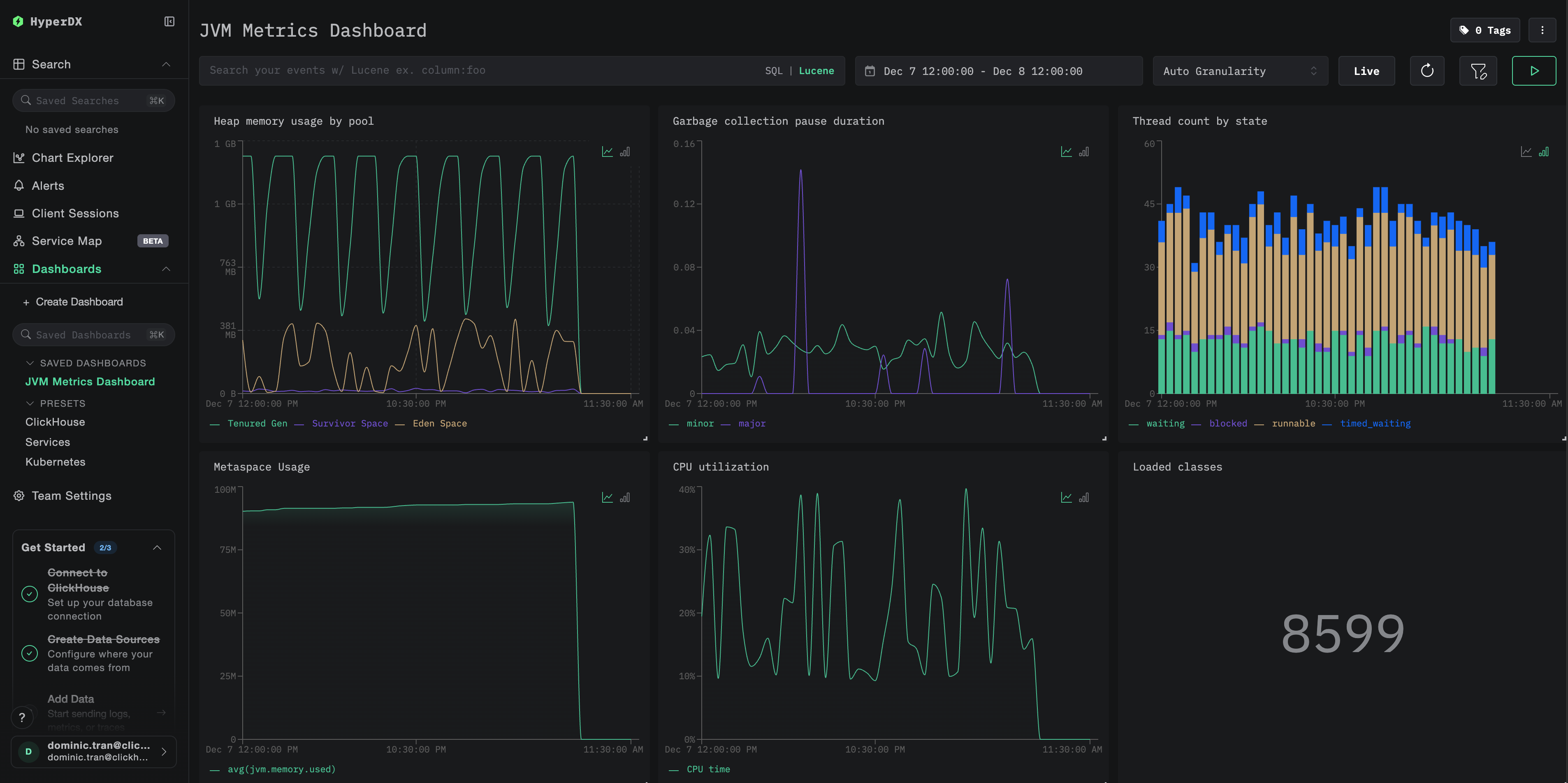
Дашборды и визуализация

Чтобы помочь вам мониторить JVM-приложения с помощью ClickStack, мы предоставляем преднастроенный дашборд с основными визуализациями метрик JVM.

Скачать конфигурацию дашборда

Импортируйте преднастроенный дашборд

  1. Откройте HyperDX и перейдите в раздел Dashboards
  2. Нажмите Import Dashboard в правом верхнем углу под иконкой с многоточием
Кнопка импорта дашборда
  1. Загрузите файл jvm-metrics-dashboard.json и нажмите Finish Import
Завершение импорта

Просмотр дашборда

Дашборд будет создан со всеми преднастроенными визуализациями:

Дашборд метрик Kafka
Примечание

Для демонстрационного набора данных установите диапазон времени 2025-12-07 14:00:00 - 2025-12-08 14:00:00 (UTC). При необходимости скорректируйте его в соответствии с вашим часовым поясом.

Устранение неполадок

Агент не запускается

Убедитесь, что JAR‑файл агента присутствует:

ls -lh /path/to/opentelemetry-javaagent.jar

Проверьте совместимость используемой версии Java (требуется Java 8+):

java -version

Проверьте сообщение о запуске агента в логах: При запуске приложения вы должны увидеть:

[otel.javaagent] OpenTelemetry Javaagent v2.22.0 started

Метрики не отображаются в HyperDX

Проверьте, что ClickStack запущен и доступен:

docker ps | grep clickstack
curl -v http://localhost:4318/v1/metrics

Убедитесь, что экспортер метрик настроен:

# If using environment variables, verify:
echo $OTEL_METRICS_EXPORTER
# Should output: otlp

Проверьте журналы приложения на ошибки OpenTelemetry: Ищите в журналах приложения сообщения об ошибках, связанных с OpenTelemetry или сбоями экспорта OTLP.

Проверьте сетевую доступность: Если ClickStack находится на удалённом хосте, убедитесь, что порт 4318 доступен с сервера вашего приложения.

Проверьте версию агента: Убедитесь, что вы используете последнюю стабильную версию агента (в настоящее время 2.22.0), так как новые версии часто содержат улучшения производительности.

Следующие шаги

  • Настроить оповещения для критически важных метрик, таких как высокое использование heap, частые паузы GC или исчерпание потоков
  • Изучить другие интеграции ClickStack, чтобы объединить данные вашей обсервабилити

Переход в продакшен

В этом руководстве показана настройка Java-агента OpenTelemetry для локального тестирования. Для продакшен-развертываний включайте JAR-файл агента в образы контейнеров и настраивайте его через переменные окружения для упрощения управления. Для крупных сред с большим количеством экземпляров JVM разверните централизованный OpenTelemetry Collector, чтобы агрегировать и пересылать метрики от нескольких приложений вместо отправки их напрямую в ClickStack.

См. раздел Ingesting with OpenTelemetry для ознакомления со сценариями продакшен-развертывания и примерами конфигурации OpenTelemetry Collector.